螺桿空壓機作為一種回轉式的容積式壓縮機,它既具備了回轉式壓縮機連續輸氣、動力平衡好及運行穩定的優點;又具備有往復式壓縮機強制打氣優點。螺桿壓縮機的容積流量幾乎不受排氣壓力影響,在寬廣的工況范圍內都能保持較高的效率。

螺桿空壓機又可以分相對于無油螺桿空壓機和噴油螺桿空壓機,今天小葆分享的是噴油螺桿空壓機在使用過程中,我們怎樣維護好螺桿空壓機的易耗件,做好故障預防。

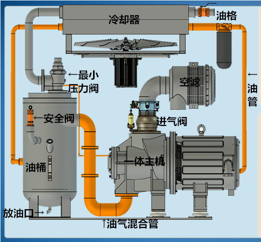
葆德永磁螺桿空壓機元件
1 油氣分離器濾芯的更換
油氣分離器是將螺桿潤滑油與壓縮空氣分離的部件,正常運行下,油氣分離器的使用壽命在3000小時左右,在惡劣環境下,使用壽命更短。
當螺桿空壓機的潤滑油消耗量比平時大為增加,檢查油過濾器及管路、回油管等是否阻塞并清潔后,油消耗量還是很大時,一般油氣分離器已經劣化,需要及時更換;當油氣分離器濾芯兩端壓差達0.15MPa時應予以更換;當壓差為0時,表明濾芯有故障或者氣流已短路,此時也應及時更換濾芯。
注意:更換油氣分離器時,注意靜電釋放,要把內金屬網和油桶外殼聯通起來,防止靜電累積引起重大問題。同時須防止其他東西掉入油桶內,以免影響壓縮機的運轉。

2 油濾器的更換
當油過濾器使用時間夠3000小時,或油過濾器阻塞燈亮或反差超過1.5Kg時,應及時更換之。倘若未及時更換則可能會導致排氣溫度過高而停機,或導致主機軸承的嚴重磨損,使主機軸承的使用壽命大大縮短。新的油過濾器裝入時要在墊圈上涂以機油,旋裝到位后,再用手擰緊3/4圈即可。更換后運轉時,應檢查是否漏油。

葆德云——物聯網空壓機云平臺,實時為您監控機器運行狀態,主動提醒您保養時間,及時更換空壓機配件,讓空壓機有個更好的運行狀態。
3 空濾器的清潔
通常在每運轉1500至多2000小時后,或負壓大于0.63Kg以及空氣過濾器阻塞時,需更換濾芯;在多塵的使用場所,更換時間應縮短,平時應加強濾芯的清潔維護。
拆裝濾芯時要停機,為減少停機時間, 建議換上一個新的或已清潔過的備用濾芯。

清潔濾芯時,輕敲濾芯的兩端面,以除去大部分的灰塵,再用0.2MPa的壓縮空氣從里面向外吹,注意噴嘴應離折疊線約25毫米,如濾紙上有大量的油脂,不可再使用。當濾芯有損壞時,不可再使用,需立即更換。

葆德天琴a系列原裝進口空濾總成,旋風進口,過濾效率更高,可達97.5%以上,有效過濾粉塵和有機化合物,延長空濾使用壽命。
4 冷卻器的清潔
冷卻器散熱效果的好壞,直接影響到空壓機的使用溫度,冷卻器容易結聚塵埃,可用0.4Mpa的壓縮空氣反方向吹掃;若堵塞嚴重不能吹掃時,應該進行清洗。
5 皮帶的調整
機組在第一次運行8小時后,須檢查皮帶是否有松弛現象,若有應加以調整,之后每1500小時調整一次。如發現皮帶松弛,要隨時調緊。
注意:a. 調整時必須切斷電源,將電機安裝架上方的鎖緊螺母下旋,將皮帶張緊到一定程度即可。b. 皮帶必須成組更換。更換時勿將潤滑油濺到皮帶上。c.皮帶的安裝切不可用硬物強行撬入,新的皮帶換上后運行一段時間后,應再作調整。
6 及時排水
當你在用氣量少或多雨的季節,而使排氣溫度低于露點溫度,此時壓縮空氣可能在分離器中產生析水,開機前應進行排水,可打開儲油桶底部泄油閥,排放其中的水直至有油流出來為止。儲氣罐底部有排污閥,應按時排污。

![]() |
| 掃碼閱讀原文 |
-
2026-02-25奔赴熱愛 馬力全開 | 葆德科技開工大吉,節能在線!
-
2026-02-11以夢為馬 迎光而行 | 葆德科技2026迎新年會致敬奮斗者
-
2026-02-03金馬迎春 | 工廠春節放假,空壓機停機保養指南請收好!
-
2026-01-24煥新引擎 智領未來 | 葆德科技2026經銷商大會圓滿成功
-
2026-01-16AI+制造!葆德科技數字化案例獲評“AI應用智能制造優質案例”
-
2026-01-01馬年再出發!2026,葆德科技心向用戶 與您共赴節能新程
-
2025-12-08葆德科技獲評“中國隱形獨角獸企業”,引領工業互聯網創新
-
2025-11-22快樂工作 認真生活 | 葆德科技2025清遠團建活力綻放,同心同行!







